Audit & ICC

Internal Controls & Audit Command Center

Consolidated audit and internal controls dashboard with risk-based audit planning, findings management, control effectiveness, ICAAP, ILAAP, compliance tracking, and AI-powered governance analytics.

From audit planning to board reporting — a unified governance ecosystem that links audits, controls, risks, and compliance into one defensible framework.

Plan. Audit. Control. Report — one integrated governance platform.

Executive Command Center
Executive Command Center

Core Modules

End-to-end governance capabilities — from audit engagement to capital adequacy, all linked through one integrated controls ecosystem.

Executive Command Center

The centralized audit and internal control dashboard consolidating audit engagements, findings, control effectiveness, compliance scores, and remediation progress into one unified view. Designed for executive oversight, it provides real-time visibility into audit coverage (89.7%), risk exposure (20%), and governance health with priority alerts and compliance score trends.

Key Features

Portfolio view of all audit engagements with real-time progress tracking and findings count

Compliance score trajectory monitoring — track improvement from 83 to 94.5 over 7 months

Module navigator providing quick access to Audits, Findings, Universe, Workflows, Risks, Controls, ICAAP, ILAAP, Compliance, and Analytics

Audit Engagement Management

The engagement management hub providing a structured lifecycle for planning, executing, and closing audits. Risk-based audit planning ensures audit resources are focused where risk impact is greatest, with automated sampling, evidence tracking, and coverage dashboards showing percentage of auditable entities reviewed.

Key Features

Full audit lifecycle management from planning through execution to closure with structured workflows

Risk-based planning with integrated risk scoring, dynamic updates, and audit coverage dashboards

Executive dashboards showing audit coverage KPIs, risk exposure metrics, and findings closure rates

Findings & Remediation

The centralized repository for audit observations and control deficiencies with structured workflows for classifying findings by severity (Critical, High, Medium, Low), assigning remediation actions, and tracking progress. AI-powered insights highlight anomalies, recurring issues, and systemic control gaps.

Key Features

Severity-based classification with status tracking — Open, In Progress, Resolved, Overdue

Remediation workflows with ownership assignment, progress milestones, and closure timeline tracking

AI-powered trend analysis detecting recurring findings patterns and systemic control gaps

Audit Universe

The auditable entity catalog maintaining a centralized inventory of all business units, processes, systems, and functions subject to audit. Each entity is mapped to risks, controls, and compliance requirements — ensuring risk-based coverage with heatmaps highlighting high-risk entities not yet audited.

Key Features

Centralized catalog of all auditable entities categorized by business line, product, or function

Risk mapping with inherent vs. residual scoring and integration with RCSA outputs

Audit coverage dashboard with heatmaps and trend analysis showing coverage over time

Workflow Automation

The process automation engine orchestrating the lifecycle of audits, findings, controls, and compliance tasks. Predefined workflows standardize progression, automated escalation handles unresolved findings, and AI-powered enhancements provide predictive alerts for potential delays and automated recommendations.

Key Features

End-to-end automation for audit planning, execution, closure, and remediation workflows

SLA monitoring with workflow health scores, overdue detection, and task completion dashboards

AI-powered predictive alerts for delays and automated task reassignment recommendations

Risk Register & Matrix

The risk assessment hub consolidating all enterprise risks into a structured matrix with scoring, appetite monitoring, and control mapping. Each risk is logged with inherent vs. residual scoring, status tracking, and heatmap visualization for quick identification of critical risks.

Key Features

Central repository with risk codes, categories, business units, owners, and inherent vs. residual scores

Risk assessment matrix with heatmap visualization and real-time appetite monitoring with alerts

End-to-end control mapping from risk to control to audit finding to remediation

Control Framework

The control framework management hub consolidating all internal controls with risk and audit integration. Controls are categorized by type (preventive, detective, corrective) with effectiveness ratings (Strong, Moderate, Weak) and automated testing workflows linked to RCSA outputs.

Key Features

Structured control library categorized by business process, risk type, and regulatory requirement

Effectiveness assessment with automated testing workflows and integration with RCSA outputs

Coverage dashboards with heatmaps highlighting weak or ineffective controls requiring attention

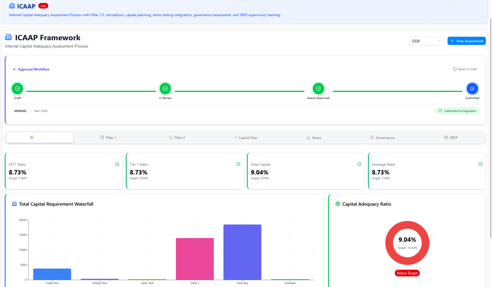
ICAAP — Capital Adequacy

The Internal Capital Adequacy Assessment Process integrating Pillar 1 and Pillar 2 calculations, stress testing, governance workflows, and SREP tracking. Ensures the institution maintains sufficient capital buffers with CET1, Tier 1, Total Capital, and Leverage Ratio monitoring.

Key Features

Structured assessment lifecycle from Draft through Board Approved to Submission with governance integration

Capital ratio monitoring — CET1, Tier 1, Total Capital, Leverage Ratio against regulatory targets

Waterfall chart visualization of capital requirements with stress testing integration under adverse scenarios

ILAAP — Liquidity Adequacy

The Internal Liquidity Adequacy Assessment Process ensuring sufficient liquidity buffers under normal and stressed conditions. Integrates LCR, NSFR monitoring, cash flow projections, stress testing with reverse stress scenarios, and SREP-aligned governance workflows.

Key Features

LCR and NSFR monitoring with cash flow projections and high-quality liquid asset tracking

Stress testing with market disruption, deposit run-off, funding freeze, and reverse stress scenarios

SREP-aligned governance with board dashboards showing liquidity adequacy posture and risk integration

Analytics & AI Insights

The intelligence layer consolidating audit, risk, control, compliance, and capital adequacy data into executive-ready dashboards. AI-powered insights detect anomalies, predict audit delays and compliance breaches, and provide recommendations for resource allocation based on exposure.

Key Features

Consolidated cross-module reporting with unified dashboards and drill-down capabilities

AI-powered predictive alerts for audit delays, compliance breaches, and risk cluster anomalies

Executive board packs with compliance score trends, findings analysis, and governance metrics

Executive Reports

The Executive Reports module is the governance reporting hub consolidating audit engagement outcomes, findings severity analysis, compliance score trends, ICAAP/ILAAP posture summaries, and risk exposure metrics into board-ready deliverables. Generates scheduled board packs with audit coverage KPIs, remediation status, and governance health metrics — all exportable, role-access-controlled, and protected by a complete audit trail on every report action and delivery.

Key Features

Board-level audit packs with compliance score trends, findings severity breakdown, and audit coverage KPIs

ICAAP/ILAAP posture reports with capital ratio summaries, liquidity adequacy dashboards, and SREP alignment

Automated scheduling with role-based access controls, export-ready formats, and full audit trail logging

Why Audit & ICC?

The unified governance platform that turns audit complexity into executive clarity

89.7%

89.7% Coverage

Strong audit coverage across all auditable entities with real-time tracking and risk-based prioritization.

94.5

94.5 Compliance Score

Continuous compliance improvement tracked month-over-month with trajectory monitoring and board reporting.

10+

Unified ICC

Audits, findings, risks, controls, ICAAP, ILAAP, and compliance integrated into one governance ecosystem.

AI

AI-Powered

Machine learning detects anomalies, predicts delays, and recommends optimizations across audit workflows.

100%

Full Audit Trail

Every update, override, and approval logged with timestamps for complete regulatory defensibility.

E2E

Automated Workflows

End-to-end process automation from audit planning through findings remediation with SLA monitoring.

Governance Frameworks

Built-in alignment with international audit and governance standards

Basel III

ICAAP/SREP

ILAAP

ISO 31000

COSO ERM

Local Regulators

Industries We Serve

Audit & ICC delivers enterprise-grade internal audit and controls across every regulated industry.

Banking

Internal Audit for Banking

Risk-based audit workflows for banking operations, ICAAP compliance monitoring, and regulatory examination readiness — ensuring every audit covers credit, market, and operational risk across the institution.

Risk-based audit planning for banking operations

ICAAP compliance and capital adequacy review

Regulatory examination readiness and evidence collection

End-to-end findings management with remediation tracking

Learn more

Fintech

Audit & Controls for Fintechs

Startup-speed audit workflows, SOC 2 audit readiness, and regulatory compliance for fast-growth fintechs — balancing agility with control effectiveness across digital lending, payments, and neobanking platforms.

Startup-speed audit workflows for agile teams

SOC 2 audit readiness and evidence automation

Regulatory readiness for fast-growth fintechs

Control framework for digital lending and payments

Learn more

Insurance

Insurance Audit & Internal Controls

Claims audit, underwriting review, and multi-jurisdiction regulatory audit for insurance carriers — with end-to-end control frameworks covering actuarial processes, reinsurance, and policyholder protection.

Claims audit and underwriting review workflows

Multi-jurisdiction regulatory audit and compliance

Actuarial process and reinsurance control mapping

Policyholder protection and data governance audit

Learn more

Capital Markets

Trading Desk & Investment Audit

Trading desk audit, ICAAP review, and regulatory examination readiness for capital markets firms — covering front-to-back office controls, market risk oversight, and compliance with exchange and regulator requirements.

Trading desk audit and front-to-back controls

ICAAP review and capital adequacy assessment

Regulatory examination readiness for exchanges

Market risk and investment compliance audit

Learn more

Microfinance & NBFCs

Branch Audit for MFIs/NBFCs

Decentralized branch audit, field audit digitization, and RBI/central bank examination readiness for microfinance institutions and NBFCs — with mobile-friendly audit tools for remote and rural branch coverage.

Decentralized branch audit with mobile tools

Field audit digitization for rural branches

RBI/central bank examination readiness

Portfolio quality and loan disbursement audit

Learn more

Frequently Asked Questions

Everything you need to know about Audit & ICC.

Governance Without
Guesswork.

See Audit & ICC in action. Schedule a personalized demo and discover how unified governance transforms compliance into confidence.