Enterprise Banking Governance, Risk & Compliance Platform
AI-powered compliance automation across Basel III, IFRS 9, AML/CFT, and ESG monitoring everything, automating the tedious, predicting the risks you haven't seen yet.
End the spreadsheet era for banking. Purpose-built for financial institutions seeking comprehensive governance, risk, and compliance management.
Deploy in hours. Get 70% of your time back. Give your board the clarity they've been asking for.

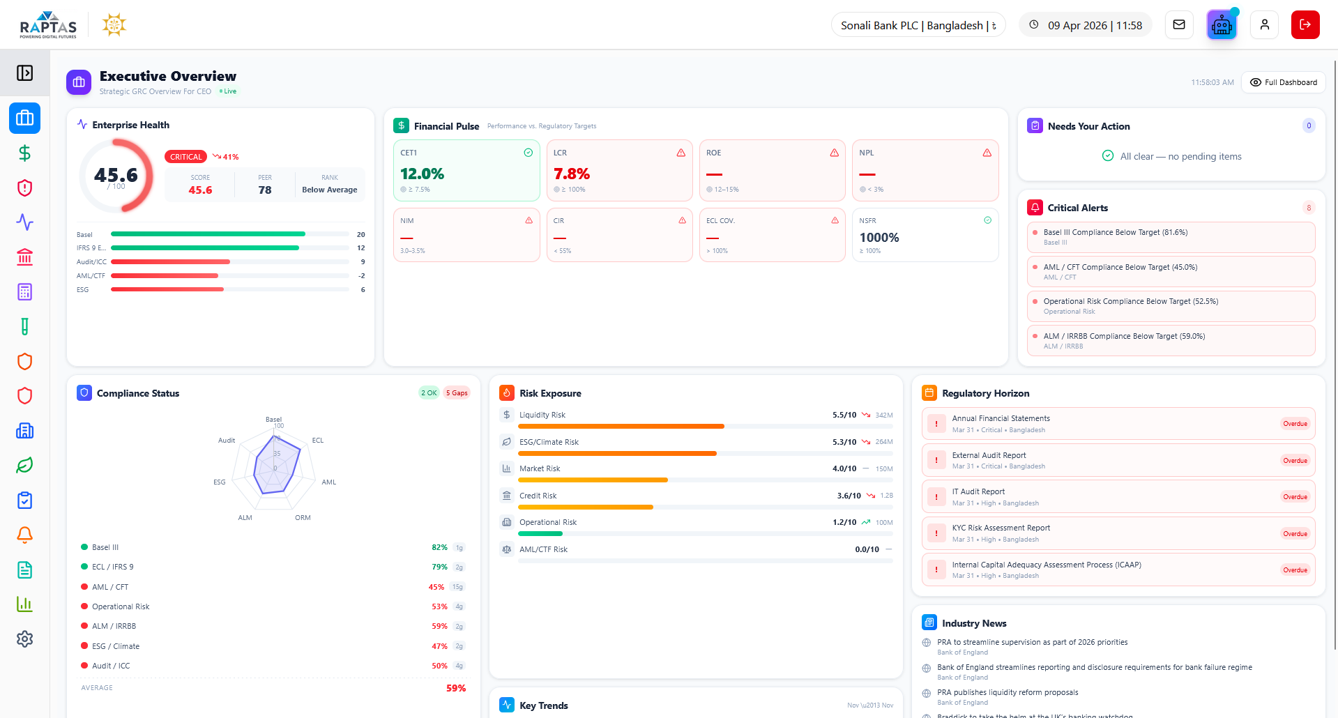
Executive Dashboard
GRC Sphere platform is organized into three pillars – Risk Management, Compliance and Governance. Each module has all the core functions of risk, compliance and governance.
Brings together high-impact KPIs, risk posture, and strategic execution into a single live view for CXOs. Helps leadership monitor capital, liquidity, compliance, and performance with clarity and control through real-time organizational health scores and C-suite dashboards.
Key Capabilities
Real-time organizational health score with CET1, Tier 1, Total Capital ratios, LCR, NSFR tracking and 60-second data refresh
Strategic capital allocation by pillar with budget distribution, deployment tracking, ROI targets, and initiatives pipeline monitoring
Enterprise risk scoring across credit, market, operational, liquidity, compliance with real-time alert monitoring and severity prioritization
Advanced risk intelligence module providing real-time insights and predictive analytics to assess exposure, compliance, and optimization across key financial dimensions with integrated Basel III compliance tracking and live transaction analytics.
Key Capabilities
Real-time portfolio monitoring with AI-powered credit scoring, 30-day risk forecasting, automated breach detection, and VaR/CVaR calculations
Basel III capital adequacy tracking with CET1, Tier 1, Total Capital, Leverage Ratio, RWA analysis, and buffer management optimization
LCR/NSFR calculation with HQLA composition, 30-day cash flow projections, intraday liquidity monitoring, and multi-scenario stress testing
Comprehensive compliance suite covering capital adequacy, liquidity, leverage, stress testing, and regulatory reporting with Basel IV output floor analysis and standardized approach implementation tracking across all banking operations.
Key Capabilities
Comprehensive compliance with capital ratios, liquidity metrics, Basel IV output floor analysis, and live banking data integration
Capital structure with CET1, Tier 1, Total Capital, conservation buffers, systemic risk buffers, and Basel IV enhanced SA analysis
LCR with HQLA composition and 30-day stress scenarios, NSFR with ASF/RSF analysis, and interactive stress testing with regulatory scenarios
Enterprise-grade expected credit loss framework with ML-powered predictions, multi-country regulatory support, and comprehensive governance—delivering auditable, mathematically-validated provisions with model studio for PD/LGD/EAD calibration and multi-mode calculation engine.
Key Capabilities
Real-time ECL with automated stage 1/2/3 classification, portfolio coverage ratio, model-driven PD×LGD×EAD, and AUC/Gini validation metrics
Model Studio with PD/LGD/CCF/SICR calibration, macro scenarios, transition matrices, collateral haircuts, and approval tracking workflows
Multi-level declassification approval routing across branch/HO/MD/CEO/board, country-specific compliance with dual IFRS 9 and local regulatory calculations
70+ stress models simulating adverse scenarios across capital, liquidity, and credit risk to assess resilience, regulatory readiness, and portfolio vulnerabilities with configurable parameters and real-time compliance validation across baseline/adverse/severe scenarios.
Key Capabilities
Comprehensive KPI monitoring with scenario execution, configurable GDP/inflation/unemployment/interest rates/credit growth parameters, and historical calibration
Sector exposure analysis with credit rating migration, concentration risk assessment, Herfindahl Index, and real-time portfolio comparison modes
3-year capital projections under baseline/adverse/severe with CET1, Tier 1, Total Capital tracking, LCR/NSFR stress testing, and regulatory submissions with 94% on-time performance
Real-time surveillance and compliance suite for anti-money laundering and counter-terrorism financing with unified command center for alerts, STRs, sanctions, and transaction intelligence featuring 82-factor risk engine and ML-driven pattern detection.
Key Capabilities
Unified command center with real-time STRs, sanctions hits, suspicious activity breakdown, and 82-factor risk engine across 8 categories with ML calibration
Real-time screening against OFAC, UN, EU, UK, Bangladesh Bank, FATF sanctions with PEP database and adverse media monitoring across multiple sources
Force-directed graph with entity relationships, auto-clustering, geospatial analysis, 2-hop transaction mapping, and case workflow from investigation through STR filing
Machine learning and behavioral analytics for detecting and preventing complex fraud in real time with sub-second detection, velocity burst patterns, behavioral insights, geographic risk scoring, and explainable AI with adaptive learning capabilities.
Key Capabilities
Real-time fraud case tracking with velocity and burst pattern detection using ensemble ML models and sub-second transaction analysis
Customer behavioral profiling based on fraud history with critical anomaly detection and adaptive learning from historical patterns
Geographic risk scoring with cross-border transaction analysis, fraud hotspot mapping, and explainable AI with model interpretability

Interest rate risk gap analysis with shock scenarios, NII/EVE impact, and regulatory limit monitoring featuring run management with rate-sensitive bucket classification and parallel/non-parallel shock scenario execution.
Key Capabilities
Run configuration with monthly/quarterly/ad-hoc types, as-of date snapshots, total assets/liabilities, cumulative gap, and duration gap calculations
Shock scenario library with parallel shift up/down, basis point magnitude, regulatory/internal designation, and multi-scenario execution capabilities
NII/EVE delta calculation with basis point value sensitivity, regulatory limit breach detection, and gap ratio analytics with duration gap quantification
Identifies compliance gaps across frameworks, prioritizes remediation, and benchmarks performance against industry peers and regulatory expectations with consolidated scoring, risk exposure metrics, and improvement velocity tracking.
Key Capabilities
Consolidated compliance score and risk exposure with velocity tracking for remediation progress, industry ranking, and coverage mapping across global standards
Multi-dimensional risk scoring with control effectiveness, category-wise impact/probability/residual risk, and action plan tracking with budget/effort/ownership
Historical performance and predictive analytics with audit findings, violation trends, framework score trajectories, and peer comparison with SWOT insights

Country-specific compliance module for managing jurisdictional regulatory frameworks with centralized hub for Bangladesh Bank regulatory submissions, inspection readiness, CL Forms generation, EDW upload, and CIB reporting workflows.
Key Capabilities
Regulation sync auto-ingesting circulars, deadlines, ESG mandates from Bangladesh Bank with compliance dashboard tracking status and multi-framework alignment
CL Forms repository with pre-configured BRPD, DOS, inspection templates, FTP/SFTP EDW upload interface with audit trail and schema compliance
CIB reporting with borrower sync, auto-mapping to CIB format, inspection tracker logging findings, response deadlines, and evidence upload with remediation actions
Turns sustainability into strategy by tracking environmental impact, social inclusion, and governance strength while aligning portfolios with green taxonomies and climate goals—from carbon metrics to SDG contributions with comprehensive ESG performance scoring.
Key Capabilities
ESG performance scoring with environmental/social/governance pillar calculation, carbon footprint, renewable energy percentage, and waste reduction metrics
Multi-scope carbon accounting (Scope 1/2/3), sustainable investment tracking with CO2 reduction, green bond value, and taxonomy alignment with sector breakdown
Physical and transition climate risk, finance emissions (PCAF), PCAF data quality tracking, 17 UN SDG contribution calculation, and NGFS scenario stress testing
Consolidated internal controls and audit dashboard with risk-based audit plan execution, control effectiveness metrics, finding status, remediation progress, and AI-powered executive insights featuring ML-powered audit universe and workflow automation.
Key Capabilities
Consolidated ICC overview with risk-based audit execution, control effectiveness metrics, AI-powered executive insights, and critical findings alerts
ML-powered audit universe with risk-based entity rankings, quarterly coverage tracking, centralized findings repository with severity classification, and remediation tracking
Visual drag-and-drop workflow designer with real-time SLA monitoring, ICAAP framework with board oversight, CET1 capital tracking, and 25+ regulatory frameworks
Centralized module for tracking, assessing, and implementing regulatory circulars issued by central banks and financial authorities with circular tracking dashboard, impact assessment engine, and deadline management calendar.
Key Capabilities
Circular tracking dashboard monitoring issuance, deadlines, and status filtered by priority, impact, and category with impact assessment scoring operational/financial/tech severity
Deadline management calendar tracking overdue, upcoming, and critical tasks with progress visualization, change management workflow automating regulatory implementation steps
Departmental impact mapping identifying affected teams, dependencies, ownership, compliance risk categorization by AML/ESG/Data Privacy, and policy recommendation engine
Centralized hub for managing regulatory submissions, templates, workflows, and jurisdiction-specific compliance tracking with full audit visibility featuring report catalog, workflow tracking, and configuration management.
Key Capabilities
Overview snapshot tracking active reports, compliance rate, upcoming deadlines, jurisdictional scope, and regulatory authority metrics
Report catalog template library for financial, risk, and compliance reports organized by category and priority with quick selection and preview
Workflow lifecycle monitoring from preparation to final approval with role-based tracking, timestamps, jurisdiction settings, and auto-generation scheduling
Governance and Key Personnel module for leadership oversight, mapping executive roles, and ensuring regulatory fit and succession readiness with board governance, independence tracking, fit and proper assessments, and Three Lines of Defense model implementation.
Key Capabilities
Board governance with independence ratio, diversity tracking, automated fit & proper compliance verification, and regulatory qualification monitoring
Time-horizon succession pipelines (ready now, 1-2 years, 3-5 years) with C-suite organizational hierarchy mapping and readiness assessment
Related party disclosures with beneficial ownership mapping, conflict of interest declarations, and regulatory reporting compliance
AI-powered workflow intelligence module that detects bottlenecks, predicts SLA risks, and optimizes performance across compliance and audit processes using machine learning for high-level performance and compliance visibility.
Key Capabilities
Executive summary highlighting workflow risk, SLA compliance, anomaly detection, and ML-driven insights for strategic decision-making
Strategic performance tracking workflow efficiency, completion rates, delivery trends, and performance distribution across workflow types and priorities
ML-generated critical alerts for SLA breaches and bottlenecks with recommended actions, historical workflow trends, and predictive analytics for performance forecasting

Integrated GRC workflow hub managing regulatory complaints, policies, incidents, and vendors with comprehensive tracking and compliance automation featuring centralized dashboard with 30-day SLA tracking, policy lifecycle management, and vendor risk classification.
Key Capabilities
Centralized dashboard with unified workflow management across all GRC functions, ROI tracking, and comprehensive task automation
30-day SLA complaint tracking with severity classification, Central Bank reporting, policy lifecycle management, and automated reminder workflows
4-tier vendor risk classification with 5-step onboarding process, due diligence tracking, and contract management
Centralizes control over organizational identity, user access, workflow automation, and system-wide configurations empowering teams to manage branding, assign roles, orchestrate GRC tasks, and configure alerts and integrations.
Key Capabilities
Organization and branding setup configuring legal, tax, and registration details with identity management across system interfaces
User and roles management assigning roles and access by department, tracking login history, user status, and access request handling
Workflow automation center orchestrating GRC tasks via TaskSphere Manager with system configuration for alerts, APIs, monitoring tools, email, SMS, and file settings
Built for modern financial institutions with enterprise-grade capabilities
Machine learning algorithms for predictive risk assessment, automated regulatory analysis, and intelligent workflow optimization.
Single integrated solution eliminating data silos and providing a 360-degree view of governance, risk, and compliance operations.
Continuous surveillance of transactions, fraud patterns, regulatory compliance, and risk indicators with instant alerting.
Automated report generation, submission tracking, and regulatory update management reducing manual effort by up to 70%.
Enterprise-grade infrastructure supporting multi-jurisdictional operations, unlimited users, and seamless integration with existing systems.
Bank-grade security with role-based access controls, comprehensive audit trails, and compliance with international data protection standards.
Our clients achieve measurable operational excellence
reduction in manual reporting effort
faster regulatory submission times
improvement in risk detection accuracy
increase in board and executive visibility
Built by banking and risk management professionals with decades of combined experience in financial institutions, regulatory compliance, and enterprise software development.
Continuous platform evolution with quarterly feature releases, incorporating the latest regulatory requirements, AI/ML capabilities, and industry best practices.
We view our clients as long-term partners, providing dedicated support, proactive guidance, and customization to ensure your GRC operations remain effective and efficient.
Our clients report 70% reduction in manual reporting effort, 85% faster regulatory submissions, 40% improved risk detection, and 90% increased board visibility.
Contact us today for a personalized demonstration and discover how GRC Sphere can transform your compliance operations.